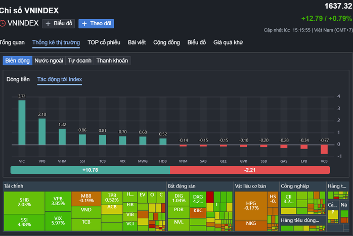
Phiên giao dịch ngày 9-9 khép lại với sắc xanh lan tỏa trên toàn thị trường, VN-Index tăng 12,79 điểm, tương ứng 0,79%, chốt phiên ở mức 1.637,32 điểm. Đây là phiên hồi phục đáng chú ý sau nhịp điều chỉnh ngắn trước đó, trong đó nhóm cổ phiếu “họ” Vingroup tiếp tục đóng vai trò then chốt, dẫn dắt tâm lý nhà đầu tư.
Ngay từ đầu phiên sáng, dòng tiền đã tập trung mạnh vào bộ ba VIC, VHM và VRE, giúp chỉ số giữ vững đà tăng. Đến đầu giờ chiều, VIC tăng 2,4% lên 128.000 đồng/đơn vị, VHM tăng 0,8% lên 100.800 đồng/đơn vị, còn VRE cũng nhích 0,3% lên 33.000 đồng/đơn vị.
Đến cuối phiên, đà tăng của các mã cổ phiếu tiếp tục mở rộng, VIC tăng mạnh 3,4% lên 129.200 đồng/cp, với thanh khoản đạt gần 2,66 triệu đơn vị. Đây là phiên tăng ấn tượng của cổ phiếu đầu ngành, góp phần quan trọng giúp VN-Index giữ vững đà đi lên.
VHM cũng bứt phá 1,4% lên 101.400 đồng/cp, khớp lệnh hơn 2,85 triệu đơn vị, tiếp tục củng cố vị thế trong nhóm bất động sản vốn hóa lớn. VRE dù chịu áp lực chốt lời trong ngắn hạn nhưng vẫn trụ vững vùng 30.300 đồng/cp, khối lượng khớp lệnh gần 3 triệu cổ phiếu, cho thấy lực cầu bắt đáy vẫn hiện diện.
Sự khởi sắc này không chỉ đến từ kỳ vọng vào triển vọng kinh doanh mà còn nhờ thông tin hỗ trợ mạnh mẽ từ chính tập đoàn mẹ.

Nhóm cổ phiếu Vingroup có vai trò dẫn dắt thị trường phục hồi phiên 9-9. Ảnh chụp màn hình.
Theo công bố mới nhất, Vingroup đã tiến hành khởi kiện dân sự 68 tổ chức và cá nhân trong và ngoài nước vì hành vi đưa tin sai sự thật, xuyên tạc về tập đoàn cũng như cá nhân ông Phạm Nhật Vượng, chủ tịch HĐQT tập đoàn này và một số lãnh đạo khác trên các nền tảng mạng xã hội. Động thái quyết liệt này được đánh giá sẽ góp phần bảo vệ uy tín doanh nghiệp và trấn an nhà đầu tư trong bối cảnh xuất hiện nhiều luồng thông tin nhiễu loạn.
Bên cạnh yếu tố pháp lý, cổ phiếu VIC và các mã cùng “họ” còn nhận lực đẩy từ thông tin tích cực liên quan đến tài sản của Chủ tịch Vingroup. Theo Forbes, tài sản ông Phạm Nhật Vượng đạt 12,9 tỉ USD, tăng thêm 152 triệu USD chỉ sau một ngày, tiếp tục giữ vị trí người giàu nhất Việt Nam và đứng thứ 219 trong danh sách tỷ phú thế giới.
Từ đầu năm đến nay, giá trị tài sản của ông cũng đã gia tăng mạnh mẽ nhờ đà tăng của các cổ phiếu Vingroup. VIC và VHM hiện đã tiến sát những vùng giá cao nhất trong ba năm trở lại đây, trong khi VPL – cổ phiếu Vinpearl mới niêm yết từ tháng 5 – cũng tạo hiệu ứng tích cực lên tâm lý chung.
Không chỉ riêng nhóm Vingroup, dòng tiền hôm nay cũng luân chuyển sang nhiều nhóm ngành khác. SSI, VIX, VPB, MWG ghi nhận mức tăng tốt, hỗ trợ thêm cho VN-Index. Ở chiều ngược lại, một số cổ phiếu ngân hàng như VCB, LPB hay GAS thuộc nhóm dầu khí giảm nhẹ, nhưng không đủ để làm lu mờ xu thế tích cực. Thanh khoản thị trường duy trì ở mức cao với hơn 31.600 tỷ đồng, cho thấy niềm tin nhà đầu tư đang dần trở lại.
Có thể thấy, sự tỏa sáng của nhóm cổ phiếu Vingroup đã tiếp thêm động lực cho VN-Index duy trì sắc xanh, đồng thời trở thành điểm tựa quan trọng trong nhịp hồi phục của thị trường. Với những thông tin hỗ trợ cả về mặt doanh nghiệp lẫn yếu tố cá nhân lãnh đạo, nhóm cổ phiếu này nhiều khả năng sẽ tiếp tục là tâm điểm chú ý trong các phiên tới, đặc biệt khi VN-Index đang hướng tới thử thách những vùng kháng cự cao hơn trong ngắn hạn.