Một mã bất động sản tăng kịch trần 40% trong ngày chào sàn, vốn hóa công ty chạm mốc nghìn tỷ

16/08/2025 02:07
Lũy kế 6 tháng đầu năm, công ty không ghi nhận doanh thu. Nhờ doanh thu tài chính giúp công ty có lãi gần 380 triệu đồng.

SLD: Công ty Cổ phần Địa ốc Sacom

Giá hiện tại
13.1
Thay đổi
  3.7 (39.4%)
Cập nhật lúc 11:00 Thứ 6, 15/08/2025, 14:53
Xem hồ sơ doanh nghiệp

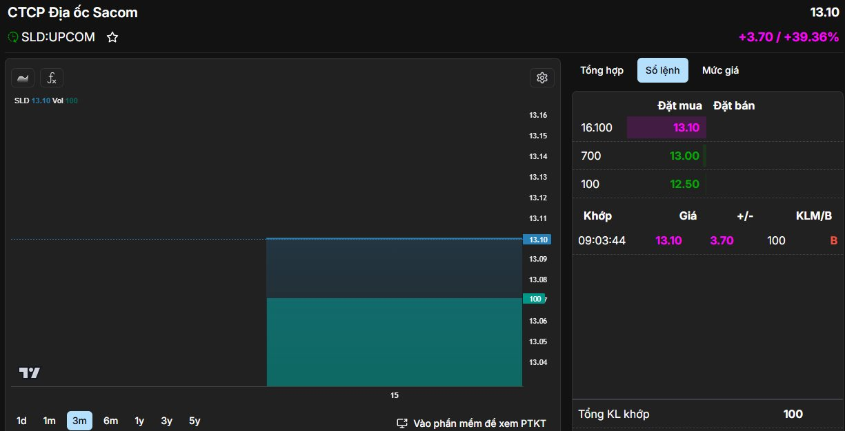
Phiên 15/8 chứng kiến gần 78,6 triệu cổ phiếu SLD của CTCP Địa ốc Sacom (Samland) chính thức được giao dịch tại sàn Upcom thuộc trên Sở Giao dịch Chứng khoán Hà Nội.

Với giá chào sàn là 9.400 đồng/cp, thị giá SLD nhanh chóng tăng hết biên độ gần 40% lên mức 13.100 đồng/cp, thanh khoản thấp với 100 đơn vị được khớp lệnh. Tại mức giá này, vốn hóa thị trường của Samland đạt 1.029 tỷ đồng.

Một mã bất động sản tăng kịch trần 40% trong ngày chào sàn, vốn hóa công ty chạm mốc nghìn tỷ - Ảnh 1

Samland được thành lập năm 2008 – là thành viên của SAM Holdings (mã: SAM). Đây là công ty phát triển các dự án như Samland Airport ở TP.HCM với diện tích đất 1.044m2, Samland Riverside, Samland Tân Vạn, KDC Samland Nhơn Trạch, KDC Nhơn trạch, Trung tâm TM-DV-VP và căn hộ chung cư SG-HN… Về cơ cấu sở hữu, SAM Holdings là công ty mẹ, đang nắm giữ 85,71% vốn điều lệ.

Trước đó, Samland có kế hoạch niêm yết trên HOSE, tuy nhiên tới Đại hội đồng cổ đông thường niên 2023, doanh nghiệp đã xin ý kiến cổ đông và được thông qua việc hủy kế hoạch niêm yết do không còn phù hợp với định hướng của Samland. Sau đó, công ty đã chuyển hướng sang đưa cổ phiếu lên giao dịch trên UPCOM.

Thực tế, tình hình kinh doanh của công ty bất động sản này chưa thực sự khả quan. Lũy kế 6 tháng đầu năm 2025, Samland không ghi nhận doanh thu. Nhờ doanh thu tài chính hơn 5 tỷ giúp công ty có lãi trước thuế gần 380 triệu đồng.

Năm 2025, Samland đặt kế hoạch doanh thu 18,5 tỷ đồng và lợi nhuận trước thuế 825 triệu đồng. Như vậy, kết thúc nửa đầu năm 2025, công ty đã hoàn thành khoảng 46% mục tiêu lãi cả năm.

Tính tới thời điểm 30/6/2025, tổng tài sản tăng 5% so với đầu năm lên 845 tỷ đồng. Trong đó, tài sản dở dang dài hạn ghi nhận gần 708 tỷ, chiếm tới 84% tổng tài sản. Khoản mục này chủ yếu là giá trị đầu tư vào hai dự án trọng điểm gồm Khu dân cư Samland Nhơn Trạch (Đồng Nai) với quy mô 55,2 ha, đã ghi nhận 571 tỷ đồng và dự án Samland Riverside (TP.HCM) với quy mô 1.798,4 m2, đã ghi nhận 136 tỷ đồng.

Công ty có khoản đầu tư chứng khoán hơn 22 tỷ, toàn bộ là mã DNP của DNP Holding, hiện phải trích lập dự phòng gần 2 tỷ. Samland vẫn còn lỗ luỹ kế 46 tỷ đồng, tương đương 6% vốn điều lệ.

Tin mới

Sữa Quốc tế Lof lập công ty tại Singapore với vốn đầu tư 29 triệu USD
19 phút trước
Sữa Quốc tế Lof vừa thông qua kế hoạch đầu tư ra nước ngoài với việc thành lập công ty Lof Singapore Pte Ltd tại Singapore, tổng vốn đầu tư dự kiến 29 triệu USD.
Giá bạc lao dốc, người 'đu đỉnh' lỗ ngay 40 triệu/kg sau vài ngày
29 phút trước
Hôm nay 2.2, giá mua bán mỗi kg bạc chỉ loanh quanh hơn 80 triệu đồng. Nếu so từ mức giá bán ra ở vùng đỉnh thiết lập ngày 29.1, người mua bạc đã lỗ khoảng 38 - 40 triệu đồng/kg.
Khánh Hòa định hướng lên thành phố trực thuộc Trung ương: BĐS Nha Trang đón vận hội
43 phút trước
Với mục tiêu trở thành thành phố trực thuộc Trung ương vào năm 2030, Khánh Hòa đang đứng trước vận hội lịch sử với tổng vốn đầu tư toàn xã hội dự kiến hơn 1 triệu tỉ đồng. Động lực từ quy hoạch vĩ mô và các chỉ số tăng trưởng kinh tế ấn tượng đang khẳng định vị thế của quỹ đất vàng tại trung tâm Nha Trang, thu hút mạnh mẽ dòng tiền đầu tư dài hạn.
Vàng giảm sâu sau chuỗi tăng nóng: Cú điều chỉnh ngắn hạn hay tín hiệu đảo chiều?
45 phút trước
Dù cú sụt giảm mạnh của giá vàng trước thềm cuối tuần gây nhiều bất ngờ, giới phân tích cho rằng diễn biến này không quá bất ngờ, bởi kim loại quý đã rơi vào trạng thái tăng nóng và bị kéo giãn quá mức trong thời gian ngắn.
BIDV, Vietcombank, VietinBank... dừng hoạt động trên loạt điện thoại từ 1/3/2026
51 phút trước
Hàng loạt ứng dụng ngân hàng như BIDV, Vietcombank, VietinBank… sẽ ngừng hoạt động trên loạt điện thoại từ ngày 1/3/2026.

Bảng giá cập nhật trực tuyến

Dầu thô Brent

BRENT CRUDE

1.722.929 VNĐ / thùng

66.40 USD / bbl

4.22 %

- 2.92

Dầu thô WTI

WTI CRUDE OIL

1.618.952 VNĐ / thùng

62.39 USD / bbl

4.32 %

- 2.82

Khí tự nhiên US

NATURAL GAS US

2.622.254 VNĐ / m3

3.73 USD / mmbtu

14.34 %

- 0.62

Than đá

COAL

3.048.996 VNĐ / tấn

117.50 USD / mt

5.14 %

+ 5.75

» Xem tất cả giá Năng lượng

Tin cùng chuyên mục

KIS Việt Nam ra mắt Margin K+, lãi vay chỉ từ 5,5%/năm
2 giờ trước
Trong bối cảnh thị trường chứng khoán biến động ngắn hạn, giao dịch linh hoạt theo từng phiên ngày càng phổ biến, khiến chi phí vốn trở thành yếu tố then chốt. Từ ngày 19/01/2026, Chứng khoán KIS Việt Nam chính thức ra mắt Margin K+, giải pháp vay ký quỹ ngắn hạn giúp tối ưu chi phí vốn và nâng cao hiệu quả giao dịch cho nhà đầu tư.
Ông Donald Trump: ‘Ấn Độ, Trung Quốc sẽ không mua dầu Nga, mà từ quốc gia này’
3 giờ trước
Với Ấn Độ, ông Trump tiết lộ rằng các thoả thuận đã được thực hiện còn với Trung Quốc, điều này có thể sẽ diễn ra chậm hơn.
Ông Nguyễn Duy Hưng: Tốt nhất đừng lao theo "sóng" Bitcoin, vàng, bạc nếu chưa hiểu mình đang mua gì
4 giờ trước
Giá bitcoin, vàng và bạc lao dốc mạnh, Chủ tịch Chứng khoán SSI Nguyễn Duy Hưng đã có chia sẻ đáng chú ý trên trang cá nhân.
Góc nhìn chuyên gia: Xuất hiện tín hiệu tạo đáy ở hai nhóm cổ phiếu, dòng tiền lớn có thể trở lại sau kỳ nghỉ Tết Nguyên đán
5 giờ trước
Chuyên gia Agriseco cho rằng trong khoảng 2 tuần tới trước kỳ nghỉ Tết, thanh khoản thị trường sẽ có xu hướng trầm lắng hơn, diễn biến VN-Index và các cổ phiếu có thể đi vào pha đi ngang củng cố nền giá.